Azure AI Foundary
To use the Azure AI Foundary (https://ai.azure.com), you can leverage the openai-generic provider.
Example:
BAML
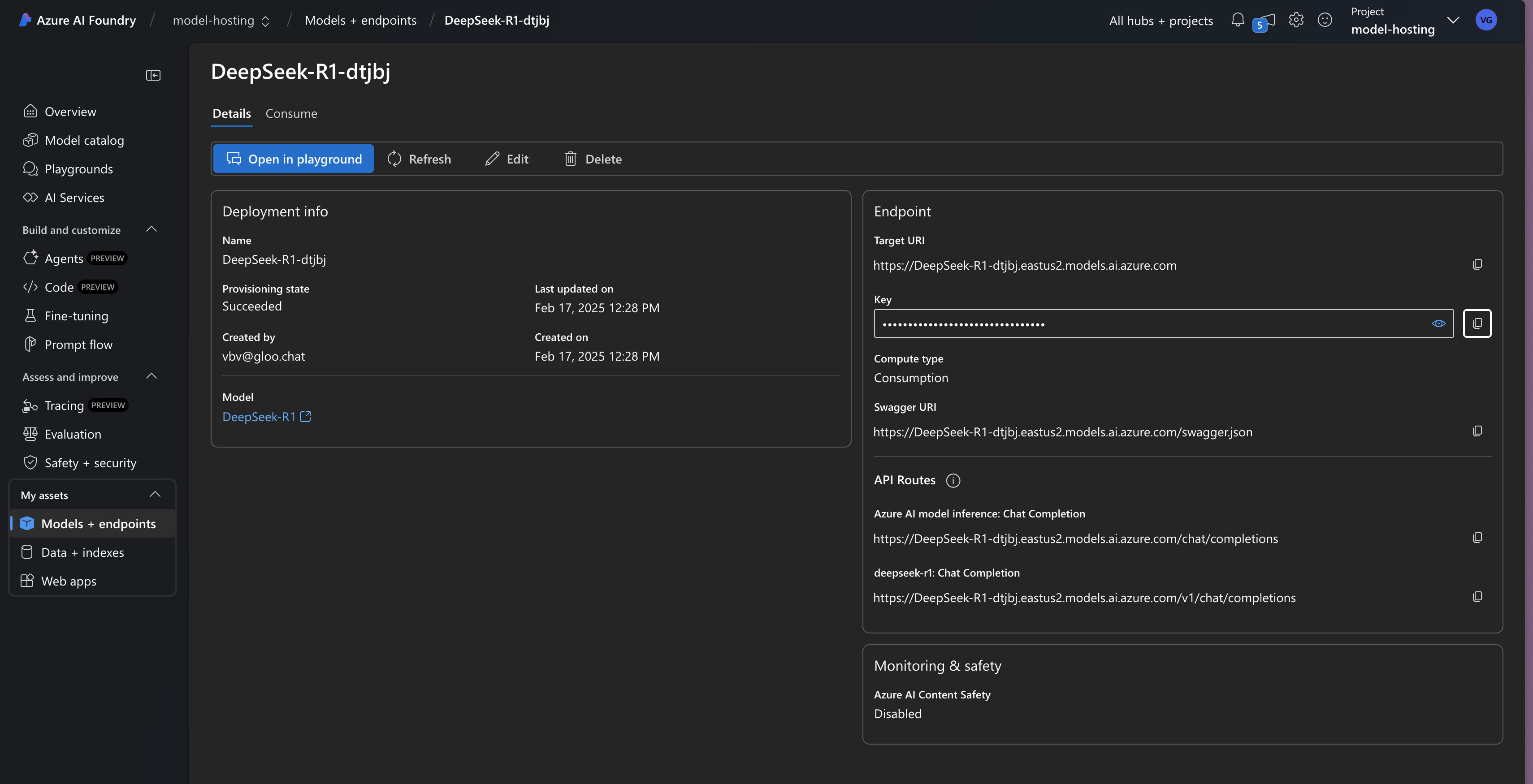
See here to see how to get your API key and base url:

To use the Azure AI Foundary (https://ai.azure.com), you can leverage the openai-generic provider.
Example:
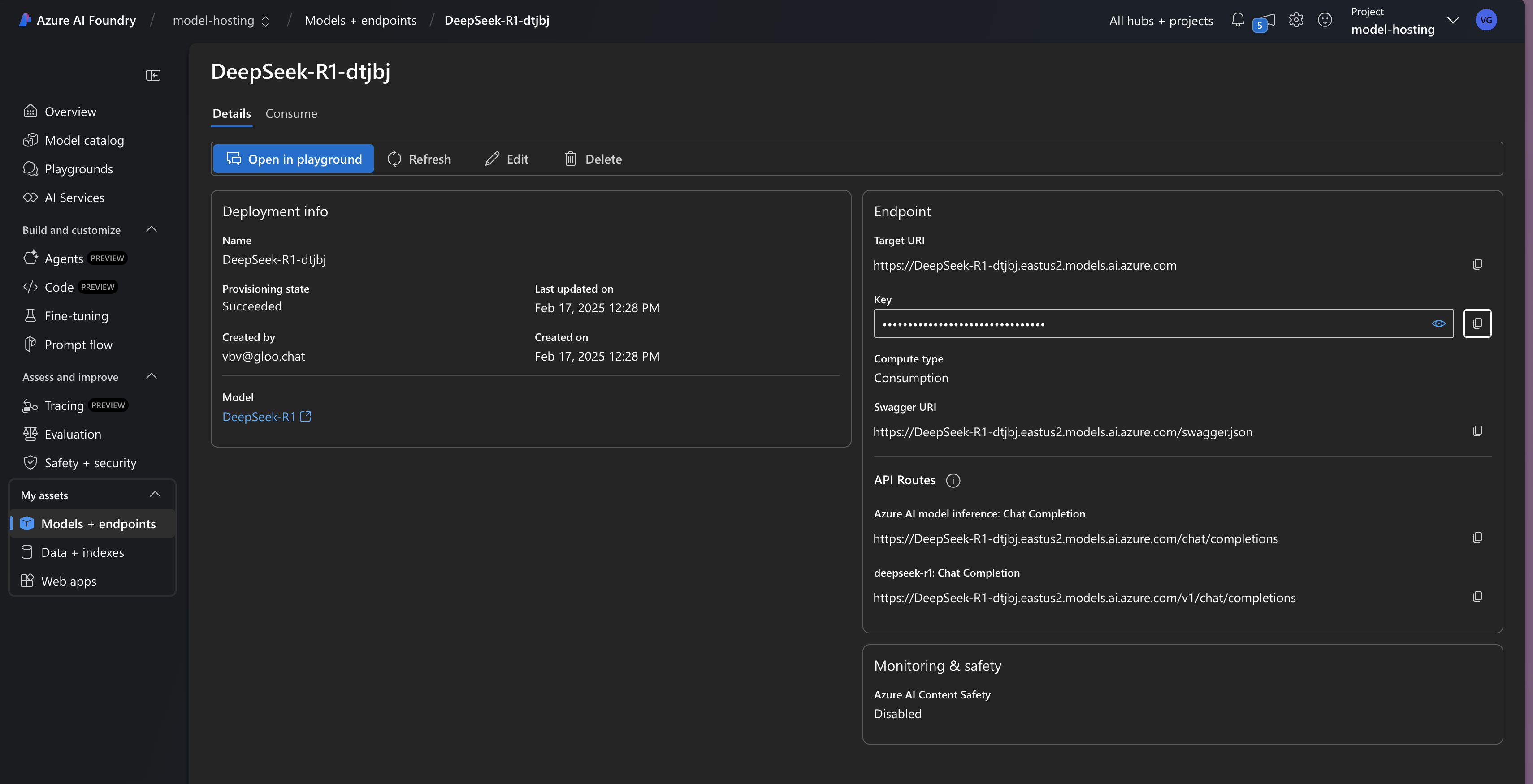
See here to see how to get your API key and base url:
