Microsoft Foundry / Azure AI Foundry
Microsoft Foundry / Azure AI Foundry
Microsoft Foundry is the new way to use AI models on Azure, which is a simplified version of Azure-on-openai provider.
To use the Microsoft Foundry (Azure AI) (https://ai.azure.com), you can leverage the openai-generic provider.
Use the Completions API setup to make it work with BAML.
Example:
BAML
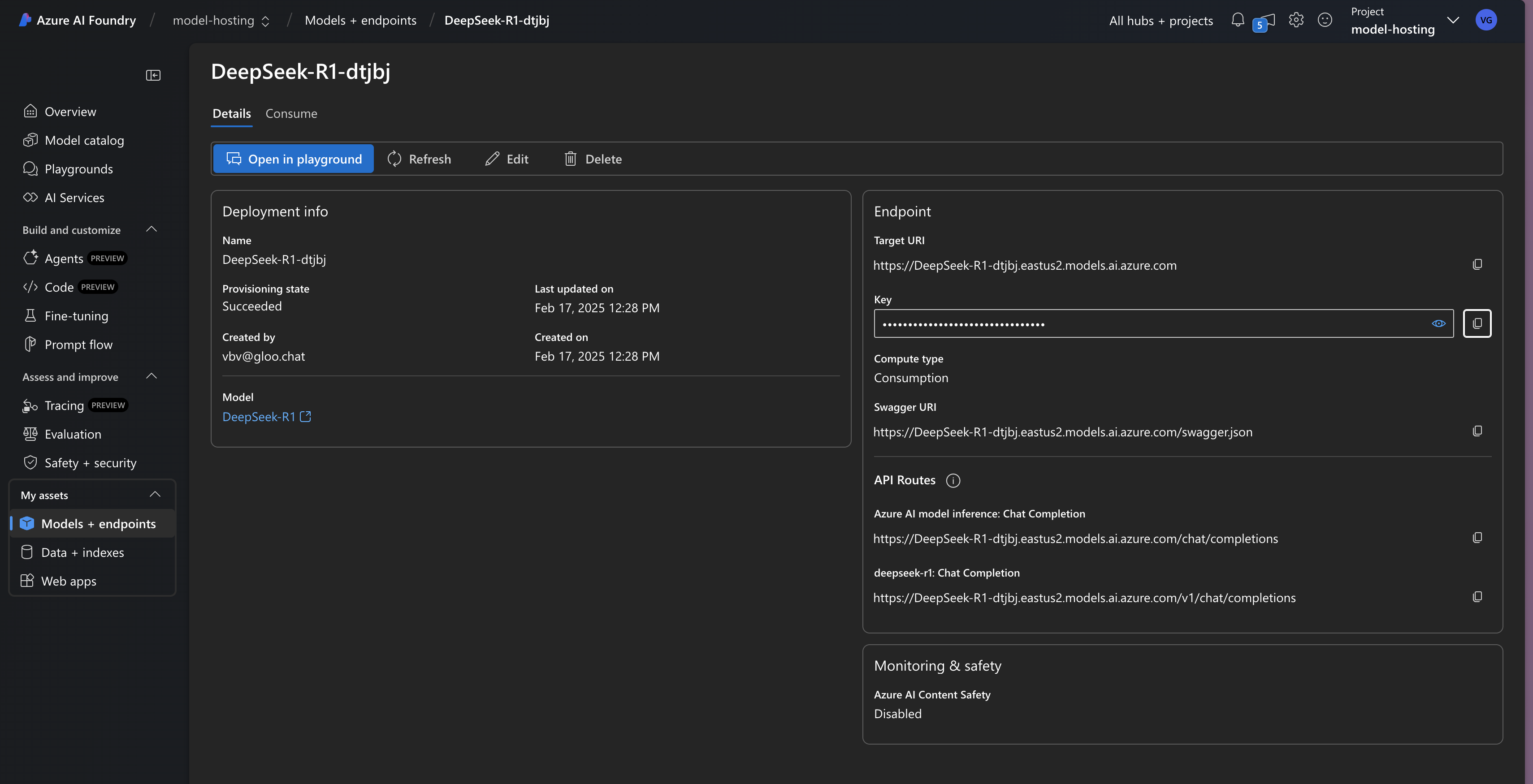
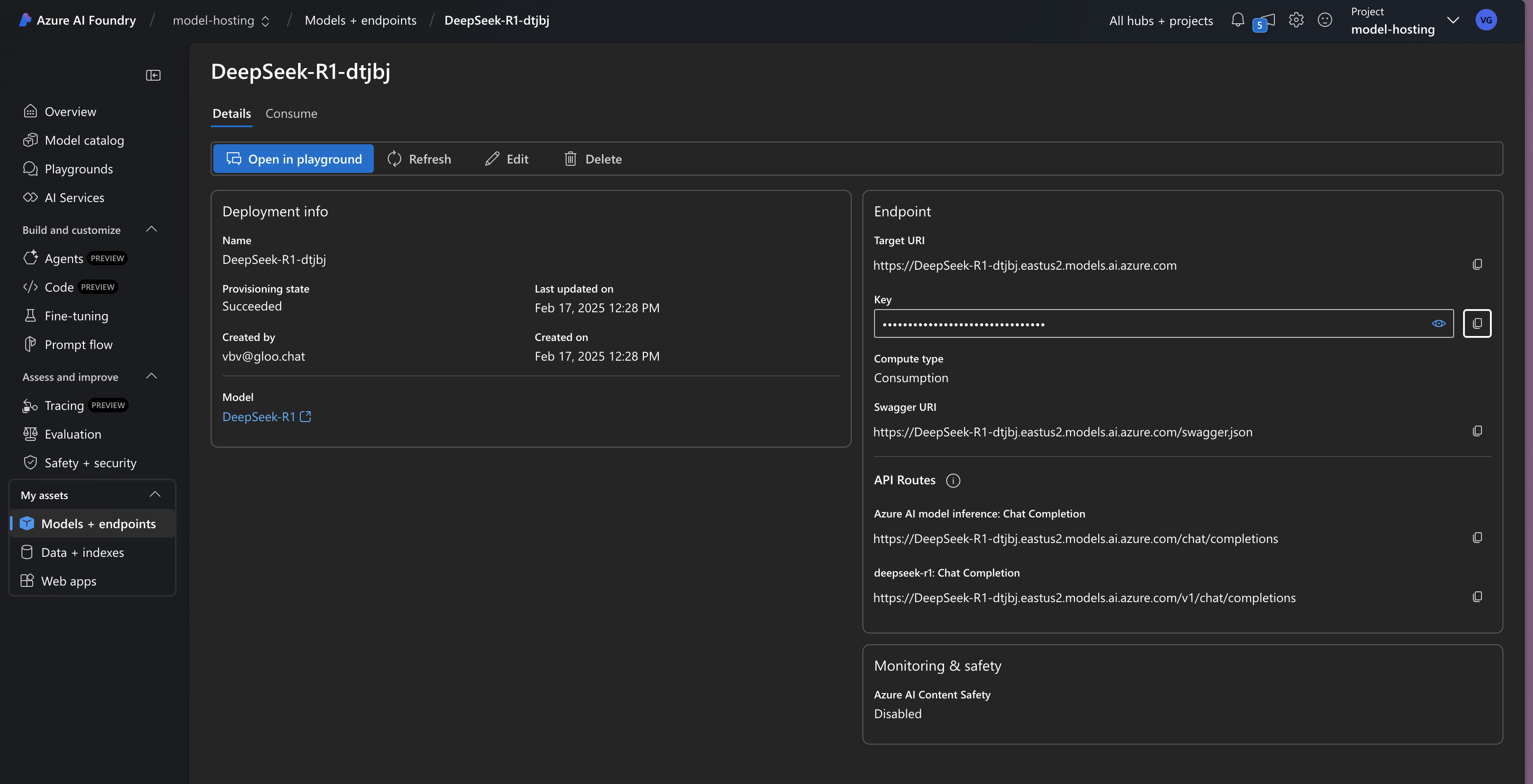
See here to see how to get your API key and base url:
